Odkud přicházejí vaši zákazníci? Kolik vydělávají jednotlivé zdroje návštěvnosti?
Platíte si reklamu, ale nevíte kolik reálních zákazníků z ní přišlo a kolik vám vydělala? Vyplatilo se vám dělat optimalizaci pro vyhledávače (SEO)? Zaplatili jste reklamu ve srovnávači cen a nevíte, zda si reklama na sebe vydělala?
Zjistěte, ze kterých zdrojů návštěvnosti přišlo nejvíce zákazníků - zda je to neplacené nebo placené vyhledávání na Googlu, reklamní bannery, různé druhy placené reklamy, srovnávače zboží, facebook, PR článek, placený odkaz, příp. jiné stránky.
Pokud chcete měřit i placené reklamní kampaně z Googlu, je potřeba mít propojeno Google Ads s Google Analytics.
Odkud přicházejí návštěvníci e-shopu?
Podívejte se na acquisition reports v Google Analytics (GA4):
GA4: Přehled Kampaně Gogle Ads
GA4: Přehled akvizic návštěvnosti
GA4: Přehled akvizic uživatelů
GA4: Úrovně dimenzí zdrojů návštěvnosti
Zapojení - interakce uživatelů v GA4:
Z nápovědy Google Analytics: "Za interakci (zapojení v GA4) uživatele se považuje doba, kterou uživatel stráví tím, že v popředí pracuje s webovou stránkou nebo obrazovkou aplikace. Vy díky tomu můžete měřit, kdy uživatelé web nebo aplikaci aktivně používají."
[GA4] Souhrnný přehled interakcí
Aktuální tabulka událostí (events) podporovaných v ByznysWeb.cz s porovnáním trackingu eventů přes GA4 / GTM / FB Pixel / Glami pixel / SmartEmailing.
Ve Správci Konverzií označte jako konverze všechny události, které přispívají k úspěchu vaší firmy. Když se spustí některá z těchto označených událostí, ve vašem vlastnictví GA4 se zaznamená konverze.
(Návod: Správce tzv. ozubené kolečko vlevo dole - Konverze - Nová konverzní událost. A vyberete ze seznamu eventů ty vlastní události, které jste si předtím vytvořili ve Správce - Události).
GA4 Atribuce a atribuční modely: pomocí atribuce získáte přehled přesného celkového počtu konverzí deduplikovaného v rámci všech digitálních kanálů a zjistíte, v jaké míře se vaše reklamy podílejí na konverzích.
Přehledy atribuce se nacházejí v sekci Reklama na levé straně v GA4. V podsekci Atribuce klikněte na Porovnání modelů nebo Konverzní cesty.
GA4 Přehled konverzních tras: Umožňuje prozkoumat cesty zákazníků k konverzi a to, jak atribuční modely rozdělují kredit na těchto cestách.
Příklad: Reklamy - atribuce - porovnání modelů:
Slouží k porovnání konverzních kanálů, v našem příkladě je porovnání atribučních modelů Poslední kliknutí a Na základě dat.
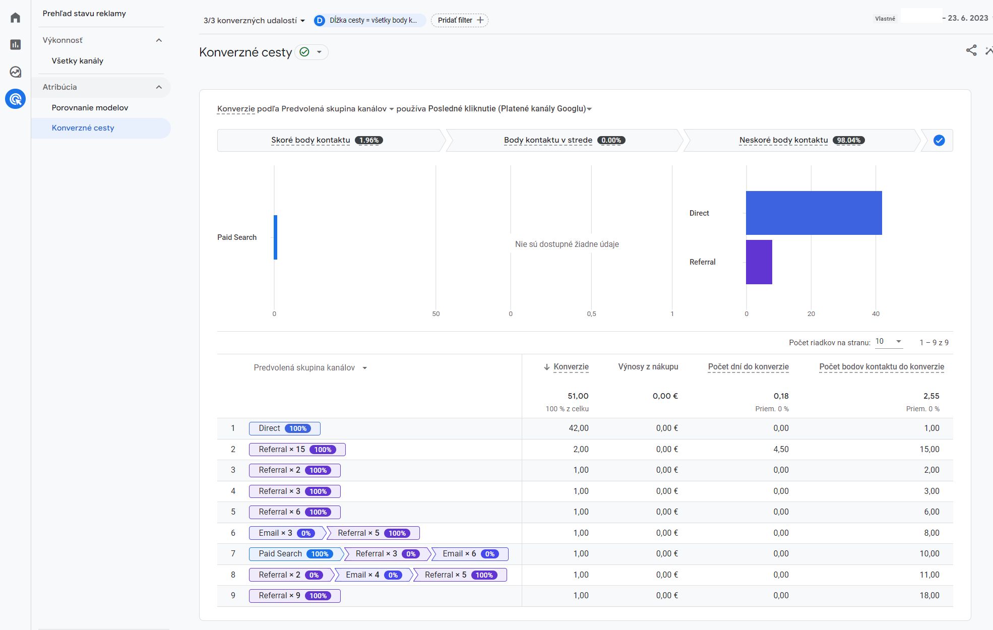
Příklad: Reklamy - atribuce - konverzní cesty:
Je vidět, že na webu z příkladu největší počet konverzí za dané sledované období připadá na Pozdější body kontaktu a na kanál návštěvnosti Direct (= přímá návštěvnost). To naznačuje, že daná společnost pracuje se značkou a na zvyšování povědomí o své značce.

